口罩機遠程監控運維系統解決方案
1、口罩機遠程監控運維系統項目需求分析

1、互聯網時代,如何進行口罩機及人員管理的信息化?
2、物聯網時代,如何實現口罩機健康及生產狀態數字化?
3、智能制造時代,如何實現口罩及生產智能化?
2、口罩機遠程監控運維解決方案概述
通過華辰智通工業智能網關通過4G/WIFI/有線或無線網絡連接現場的口罩機,通過讀取口罩機工作狀態、運行參數、產量、次品量、報警信息等數據,在線監控口罩機的運行時間、工作狀態、使用效率、產量、良品率等。
結合企業管理數據以及業務數據,實現對所有口罩機設備的運行狀態以及相關維保人員進行集中網絡化管理,并通過對各項數據的分析對比,實現對設備運行參數及管理流程的優化、遠程智能故障預測性分析,對可能發生的故障提出預警信號,提高設備效能,減低維修成本,保證設備安全、穩定的運行。
同時,系統通過遠程監控及操作畫面,結合系統優異的數據處理架構最大程度上還原設備現場運行狀況,并把需要的參數存儲起來生成企業大數據,通過對數據的挖掘建模從而實現設備的智能化運行以及設備的智慧化管理。
3、口罩機遠程監控運系統架構設計
口罩機監控運維平臺+設備接入整體方案:
4、口罩機遠程監控運維解決方案系統功能設計
系統主要分為三大功能模塊:
1、設備監控及運維
2、系統管理及配置
3、手機APP遠程管理
4.1口罩機設備監控及運維

本系統總覽包括了GIS地圖、口罩機列表、口罩機總覽、實時報警、設備檢索。用戶打開系統首頁能夠第一時間知道口罩機分布、總口罩機數量在線數量、故障口罩機數以及產量信息。通過點擊地圖上的設備則可以進入設備運行監控頁面。
實時數據監控中心:

按照設備查看口罩機運行實時數據、和實時曲線、實時組態、工藝畫面、參數調整、開關控制。多頁面顯示展示口罩機實時數據、數據分組顯示、數據按需顯示、實時曲線、變量選擇。
設備組態:
設備組態(工藝流程二維、三維圖片背景監控)、設備運行信息監控及實時組態。
實時視頻:
視頻實時顯示:可單視頻顯示也可多視頻同時顯示,可最大化展示,通過螢石云等第三方鏈接接入、多畫面顯示、全屏顯示。
維保中心-具備保養管理、保養統計、保養列表、保養詳情、保養查詢、轉工單、工單詳情功能

保養統計(未處理、已處理、處理中),保養詳情分時段查詢、轉工單、工單詳情查看;
口罩機遠程控制功能:可實現口罩機遠程開機、關機、啟停、設備參數修改、設備控制加密。
開關量、模擬量的讀取及寫入,寫入驗證,通過密碼控制寫入權限,密碼驗證通過則允許寫入
4.2口罩機遠程監控運維系統管理
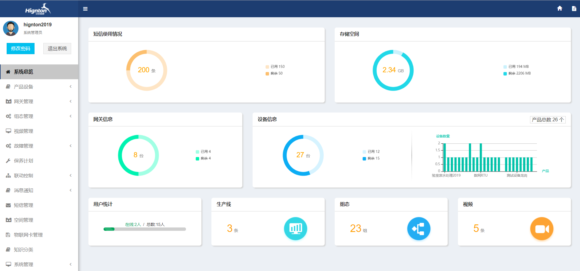
遠程監控運維系統管理包含系統總覽、產品管理、網關管理、組態管理、視頻管理、故障管理、保養計劃、消息通知、短信管理、空間管理、物聯網卡管理、知識分類、系統管理
手機app對口罩機進行遠程管理
4.3口罩機采用遠程監控運維解決方案系統效果分析

華辰智通-專注工業設備數據遠程采集,PLC遠程編程,plc遠程控制,工業智能網關以及中國工業互聯網大數據云平臺建設!提供設備運維&工業物聯網整體解決方案,歡迎咨詢!